Gestão Pública Inteligente & Governança INPI BR512025004515-8

SIGEX® — Plataforma Inteligente para Gestão Pública e Governança Institucional

Controle demandas, acompanhe indicadores e centralize a comunicação da sua equipe com segurança e transparência. E quando surgirem novos desafios — como assumir uma secretaria ou concorrer a outro cargo — leve seu ambiente com você: o SIGEX cria um novo subdomínio para a nova equipe, mantendo histórico e organização sem depender do gabinete anterior.

O que é o SIGEX

Uma plataforma completa para organizar e governar a operação

O SIGEX é um sistema SaaS para gestão pública e governança institucional. Ele centraliza demandas, cadastros, indicadores e rotina de equipe, com rastreabilidade e visão gerencial para decisões mais rápidas e transparentes.

Em vez de planilhas, WhatsApp solto e informações espalhadas, você passa a ter um único ambiente com fluxos claros, métricas e histórico. E a cada nova fase (secretaria, mandato, campanha), o ambiente pode ser replicado em um novo subdomínio para a nova equipe.

Para quem é

Feito para equipes que precisam de organização e resultado

Prefeituras

Metas, demandas e indicadores da gestão em tempo real.

Secretarias

Rotina, equipe, agenda e relatórios por área.

Gabinetes

Atendimentos, demandas e base de cidadãos com histórico.

Gestores

Priorize ações, delegue tarefas e acompanhe execução.

Assessores

Registre solicitações, atualize status e mantenha rastreabilidade.

Campanhas

Organize base, lideranças e comunicação com controle.

Módulos do sistema

Funcionalidades principais do SIGEX

Dashboard SIGEX

Visão gerencial com indicadores para acompanhar resultados e prioridades.

Gestão de Cidadãos

Cadastro e segmentação de contatos, eleitores e famílias com histórico.

Gestão de Demandas

Fluxo de demandas com status, responsáveis, relatórios e exportação.

Gestão de Lideranças

Registro e análise de lideranças, vínculos e repasses com rankings.

Agenda Inteligente

Compromissos, filtros e acompanhamento do mês com organização da rotina.

WhatsApp Business

Centralize atendimentos e comunicação com controle e histórico.

Demonstração visual

Veja como o SIGEX se apresenta na prática

Dashboard e Indicadores

Métricas e visão geral para priorizar o que importa.

Dashboard SIGEX

Gestão de Cidadãos e Indicadores

Indicadores por sexo, bairro, escolaridade que geram apoio às suas decisões.

Cadastro SIGEX

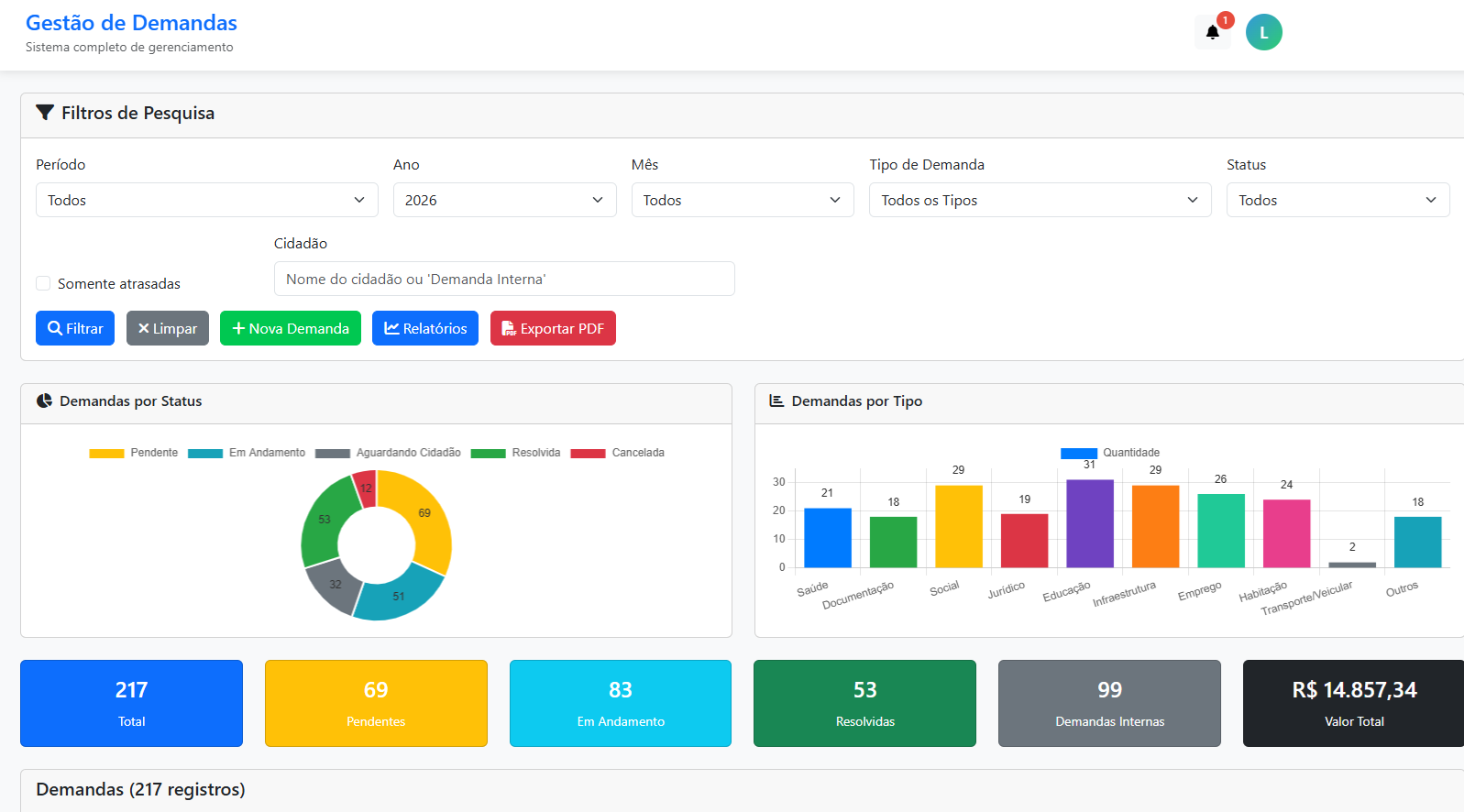
Gestão de Demandas

Filtros, status, relatórios e histórico de execução.

Gestão de Demandas

Gestão de Lideranças

Gere toda sua liderança, vínculos e repasses com rankings.

Gestão de Lideranças

Agenda Inteligente e Relatório de horas

Compromissos, filtros e acompanhamento do mês com organização da rotina.

Gestão de Lideranças

WhatsApp Business com envio de mensagens personalizadas

Envie mensagens personalizadas para cidadãos e líderanças com facilidade e criação de lotes com templates de mensagens.

WhatsApp Business

Vantagens Competitivas

Benefícios para a gestão

  • Organização das informações
  • Melhor controle das demandas
  • Centralização de dados
  • Apoio à tomada de decisão
  • Geração de indicadores
  • Maior transparência administrativa

Ambiente exclusivo por equipe

Subdomínio dedicado, com organização e histórico.

Segurança
Controle de acesso e rastreabilidade.
Transparência
Indicadores e relatórios para gestão.
Eficiência
Rotina organizada e prioridades claras.
Portabilidade
Novo subdomínio quando mudar a equipe.

Quem usa

Equipes que trabalham com rotina intensa e cobrança por resultado

Gestores e chefias
Acompanhamento de indicadores, prioridades e execução.
Assessoria e equipe
Rotinas, demandas, registros e comunicação centralizada.
Gabinetes e secretarias
Fluxos, histórico e governança para operações públicas.
Transições e campanhas
Novo subdomínio para nova equipe, mantendo organização.

Por que confiar na GN Intelligence Technology

Empresa formalizada
Produto SaaS próprio
Subdomínio exclusivo
Dados isolados
Segurança
INPI BR512025004515-8

CTA demonstração

Solicite uma demonstração

Preencha os dados e nossa equipe apresenta o SIGEX e ajuda a mapear seu cenário.

Prefere falar agora?

Envie uma mensagem e nossa equipe responde com orientações e próximos passos.

Falar no WhatsApp